Grafana Oracle Database Dashboards: A Comprehensive Guide

T.Zhik 43 views
Grafana Oracle Database Dashboards: A Comprehensive Guide

Grafana Oracle Database Dashboards: A Comprehensive Guide

Hey everyone! Ever found yourself staring at your Oracle database, wondering what’s really going on under the hood? Yeah, me too. It can feel like navigating a black box sometimes, right? Well, guess what? We’ve got a seriously awesome tool that can totally transform how you visualize and manage your Oracle databases: Grafana . And today, guys, we’re diving deep into the world of Grafana Oracle Database dashboards . Get ready, because we’re going to unpack why these dashboards are a game-changer and how you can leverage them to get all the insights you need. Think of this as your ultimate cheat sheet to understanding performance, identifying bottlenecks, and basically becoming an Oracle database wizard. So, grab your favorite beverage, get comfy, and let’s explore how you can make your Oracle data sing with Grafana!

Why Grafana for Your Oracle Database? The Game Changer You Need

Alright, let’s talk turkey. Why should you even bother with Grafana Oracle Database dashboards ? I mean, Oracle has its own tools, right? Absolutely! But here’s the thing: Grafana brings a whole new level of flexibility , power , and user-friendliness to the table. It’s not just about seeing data; it’s about understanding it at a glance, making connections you might have missed, and proactively tackling issues before they blow up. Imagine this: you log in, and BAM! you’ve got a clear, consolidated view of your entire Oracle environment. You can see key performance indicators (KPIs) like CPU usage, memory consumption, disk I/O, network traffic, and crucial database metrics such as active sessions, buffer cache hit ratio, slow queries, and more. And the best part? You can customize it exactly how you want it. No more sifting through endless logs or complex scripts. Grafana lets you build dashboards that tell the story you need to hear, tailored to your specific role, whether you’re a DBA, a developer, or an operations manager. We’re talking about transforming raw data into actionable intelligence. It’s about moving from reactive firefighting to proactive performance optimization. Plus, Grafana plays nicely with a ton of data sources, so even if you have other systems you need to monitor alongside Oracle, you can bring it all into one place. This unified view is invaluable for understanding the bigger picture and how your Oracle database interacts with the rest of your infrastructure. So, yeah, the ‘why’ is pretty darn compelling. It’s about gaining control, enhancing visibility, and ultimately, ensuring your Oracle database is running smoother and faster than ever before.

Setting Up Your First Grafana Oracle Database Dashboard: A Step-by-Step Walkthrough

Okay, so you’re sold on the idea of having a killer Grafana Oracle Database dashboard , but how do you actually get one set up? Don’t sweat it, guys, it’s totally doable! The first major hurdle is getting Grafana itself up and running. If you haven’t already, you’ll need to install Grafana. You can download it from the official Grafana website, and they have versions for pretty much every operating system out there. Once Grafana is installed, the next crucial step is to add your Oracle database as a data source. This is where the magic starts happening. Grafana needs a way to talk to your Oracle database. The most common and robust way to do this is by using a Grafana plugin. There are several community-driven plugins available for Oracle, and you’ll want to pick one that suits your needs. Some popular options leverage JDBC drivers, while others might use specific Oracle monitoring tools or APIs. You’ll typically need to configure the plugin with your Oracle connection details: the hostname, port, service name or SID, username, and password. Make sure the user you’re using has the necessary privileges to query the Oracle performance views (like V$ views and DBA_ views). This is super important, so don’t skimp on this part! Once your data source is configured and tested (Grafana usually has a ‘Test connection’ button, which is your best friend here), you can start building your dashboard. Click on ‘Create’ and then ‘Dashboard’, and then ‘Add new panel’. Here, you’ll select your Oracle data source. Now comes the fun part: writing your queries! You’ll use SQL to pull the specific metrics you want to visualize. For example, to see the number of active sessions, you might write a query like SELECT COUNT(*) FROM V$SESSION . For buffer cache hit ratio, it’s something like SELECT (1 - (SUM(CASE WHEN name = 'physical reads' THEN value ELSE 0 END) / SUM(CASE WHEN name = 'db block gets' THEN value ELSE 0 END))) * 100 FROM V$SYSSTAT WHERE name IN ('physical reads', 'db block gets') . You’ll then choose a visualization type – a graph, a stat panel, a gauge, a table, whatever fits the data best. Repeat this process for all the metrics you want to track. Don’t be afraid to experiment! The beauty of Grafana is its iterative nature. Build a panel, see how it looks, tweak the query, change the visualization, and keep refining until it’s perfect. Remember to save your dashboard regularly, give it a meaningful name, and organize your panels logically. It might take a few tries to get your first dashboard just right, but the payoff in terms of visibility and control is absolutely worth the effort, guys!

Key Metrics to Include in Your Oracle Performance Dashboard

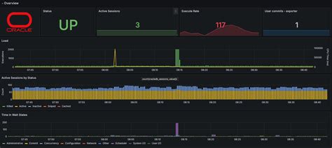
When you’re crafting that awesome Grafana Oracle Database dashboard , you’re going to want to pack it with the metrics that actually matter. It’s easy to get lost in a sea of data, but focusing on key performance indicators (KPIs) will give you the clearest picture of your database’s health and efficiency. So, what should you absolutely include? First up, Active Sessions : This is fundamental. Knowing how many users or processes are actively interacting with your database at any given moment is crucial for understanding load. A sudden spike or a consistently high number can indicate issues. Next, let’s talk about CPU and Memory Utilization . While these are often system-level metrics, they directly impact your database’s performance. You want to see if your Oracle instance is hogging resources or if the underlying server is struggling. Buffer Cache Hit Ratio is another classic. This metric tells you how effectively Oracle is using its memory cache to serve data. A high ratio (ideally above 95-99%) means most data is served from memory, which is super fast. A low ratio means Oracle is constantly having to go to disk, which is a major performance killer. We also need to keep an eye on Disk I/O . High read/write latency or excessive I/O wait times can cripple your database. Visualizing read/write operations per second and wait times will help you pinpoint storage bottlenecks. SQL Performance is paramount. You absolutely need to track metrics related to slow queries or expensive SQL statements. Identifying queries that consume the most CPU or logical reads is key to optimization. Look for metrics like V$SQLAREA or V$ACTIVE_SESSION_HISTORY for this. Wait Events are like Oracle’s way of telling you what it’s struggling with. Monitoring the top wait events (e.g., latch free , buffer busy waits , log file sync ) can directly point you to the source of performance problems. Redo Generation and Log File Writes are also important, especially for understanding transaction throughput and potential bottlenecks related to archiving or log writing. Finally, don’t forget Connection Pool Usage if you’re using one, and Database Errors or Alert Log Entries to catch any critical issues immediately. Remember, the goal isn’t just to display these metrics, but to arrange them in a way that allows for quick analysis. Group related metrics together, use clear titles and units, and leverage Grafana’s alerting features to notify you when thresholds are breached. Having these key metrics readily available in your Grafana Oracle Database dashboard will empower you to make informed decisions and keep your database humming along smoothly.

Advanced Tips for Optimizing Your Grafana Oracle Dashboards

So, you’ve got your basic Grafana Oracle Database dashboard up and running, and it’s already a huge help, right? Awesome! But we’re not done yet, guys. Let’s level up your dashboard game with some advanced tips that will make your monitoring even more insightful and efficient. First off, let’s talk about templating and variables . This is a seriously powerful feature in Grafana. Instead of creating separate dashboards for each of your Oracle instances or databases, you can use variables. Imagine having a dropdown menu at the top of your dashboard where you can select which Oracle instance you want to see data for. This dramatically reduces duplication and makes your dashboards incredibly flexible. You define variables (e.g., for instance name, tablespace, or even specific SQL queries) and then use them in your panel queries. This means one dashboard can serve multiple purposes, saving you tons of time and effort. Next, let’s dive into alerting . Grafana isn’t just for visualization; it’s a robust alerting engine. You can set up rules based on your Oracle metrics. For instance, if your buffer cache hit ratio drops below 90% for more than 5 minutes, you can trigger an alert. These alerts can be sent via email, Slack, PagerDuty, or other notification channels. Proactive alerting means you can fix problems before users even notice them, which is the holy grail of performance monitoring. Another advanced technique is dashboard linking . You can link panels on one dashboard to other dashboards or even external URLs. For example, if you see a spike in wait events on your main dashboard, you can click on it and be taken to a more detailed dashboard that breaks down those specific wait events, or even a link to a relevant Oracle support note. This creates a drill-down capability that’s incredibly useful for deep dives into issues. Don’t underestimate the power of custom SQL queries . While many plugins offer pre-built metrics, crafting your own SQL queries allows you to extract highly specific information tailored to your unique environment. This could include custom business logic metrics or application-specific performance indicators. Just remember to optimize these queries to avoid impacting your database performance! Finally, consider organizing your dashboards logically . Use folders to group related dashboards (e.g., by environment, application, or Oracle instance). Keep your panel layouts clean and intuitive. Use consistent naming conventions for panels and variables. The goal is to make your dashboards easy to understand and navigate, even for someone who isn’t deeply familiar with your setup. By implementing these advanced tips, your Grafana Oracle Database dashboards will transform from simple monitoring tools into sophisticated performance management systems. You’ll be able to spot issues faster, diagnose them more effectively, and ultimately, keep your Oracle databases running at peak performance. It’s all about making data work for you, guys!

Troubleshooting Common Issues with Grafana and Oracle

Even with the best setup, you’re bound to run into a few hiccups when working with Grafana Oracle Database dashboards , right? It’s totally normal, guys! Let’s tackle some common troubleshooting scenarios so you’re prepared. One of the most frequent problems is the ‘Data Source Error’ or ‘Connection Refused’ message. This almost always boils down to incorrect connection details. Double-check your Oracle hostname, port (usually 1521), and service name or SID. Ensure the Oracle listener is actually running on the server. Sometimes, firewall rules can block the connection between Grafana and the Oracle server, so make sure those ports are open. Another biggie is ‘Permission Denied’ errors when querying. Remember, the Oracle user account Grafana uses needs specific privileges. It needs to be able to SELECT from various V$ and DBA_ views. If you’re getting errors like ‘ORA-01031: insufficient privileges’, you’ll need to grant the necessary permissions to that user. Consult your DBA or Oracle documentation for the exact grants required. Sometimes, you might see data appearing but it’s incorrect or incomplete . This usually points to a faulty SQL query. Go back to your query panel in Grafana and test the SQL directly in an Oracle client tool (like SQL*Plus or SQL Developer) to see if it returns the expected results. Check for typos, incorrect table/view names, or logical errors in your WHERE clauses. Also, ensure the time range selected in Grafana is appropriate for the data you’re expecting. A common issue with Oracle plugins is performance degradation on the monitored database. If your Grafana queries are too complex or run too frequently, they can put a strain on your Oracle instance. Always optimize your SQL queries. Avoid SELECT * and only fetch the columns you need. Use WHERE clauses effectively. Consider the frequency of your Grafana data source refresh – don’t set it to every few seconds unless absolutely necessary. For very high-traffic databases, you might explore using Oracle’s built-in monitoring solutions or specific lightweight agents that feed data to Grafana, rather than hitting V$ views directly with complex queries. Another problem could be Grafana not displaying specific metrics that you expect. This might happen if the plugin you’re using doesn’t expose that particular metric, or if the underlying Oracle V$ view has changed in your specific Oracle version. Check the documentation for your Grafana Oracle plugin to see what metrics it supports. If you’re writing custom queries, ensure the views and columns you’re referencing actually exist and are accessible. Finally, alerting issues – alerts not firing or firing incorrectly. Verify your alert rules in Grafana are configured correctly, that the conditions are met, and that your notification channels are properly set up. Test your notification channels independently if possible. Troubleshooting these kinds of issues often requires a systematic approach: check the logs (both Grafana logs and Oracle alert logs), verify configurations step-by-step, and isolate the problem. Don’t get discouraged; persistent troubleshooting is key to mastering your Grafana Oracle Database dashboard setup.

The Future of Oracle Monitoring with Grafana

Looking ahead, the role of Grafana Oracle Database dashboards is only going to become more critical. As data environments become increasingly complex and distributed, the need for intuitive, powerful, and unified monitoring solutions like Grafana will continue to grow. We’re seeing a trend towards more intelligent and automated monitoring . This means dashboards that don’t just display data but also provide predictive insights, automatically identify anomalies, and even suggest remediation steps. Grafana, with its robust plugin architecture and alerting capabilities, is perfectly positioned to evolve in this direction. Expect to see more sophisticated plugins that leverage machine learning to detect performance patterns or security threats within Oracle databases. Furthermore, the integration of Grafana with other monitoring tools and platforms will deepen. Think about bringing in metrics from cloud providers (AWS, Azure, GCP), container orchestration systems (Kubernetes), and application performance monitoring (APM) tools alongside your Oracle data. This holistic view is essential for understanding the end-to-end performance of modern applications. The shift towards Infrastructure as Code (IaC) will also impact how dashboards are managed. We’ll likely see more dashboards defined and managed through code, allowing for easier version control, automated deployment, and consistent configurations across different environments. Grafana’s API support is already facilitating this, and its community is constantly pushing the boundaries. For Oracle DBAs and teams, this means a future where monitoring is less about manual configuration and more about strategic analysis and proactive optimization. You’ll spend less time finding problems and more time solving them, and preventing them in the first place. The ability to customize and extend Grafana means it can adapt to whatever the future of database technology throws at it. Whether it’s cloud-native Oracle deployments, autonomous database services, or new architectural patterns, Grafana will likely remain a central hub for visualizing and understanding the performance of your critical Oracle systems. So, keep exploring, keep building, and stay curious, guys! The power to truly understand and optimize your Oracle databases is literally at your fingertips with Grafana.

Conclusion

So there you have it, folks! We’ve journeyed through the ins and outs of Grafana Oracle Database dashboards , and hopefully, you’re feeling much more confident and excited about leveraging this incredible tool. From understanding why Grafana is such a powerhouse for Oracle monitoring to setting up your first dashboard, identifying those all-important metrics, and even troubleshooting those inevitable bumps in the road, we’ve covered a lot of ground. Remember, a well-crafted Grafana dashboard isn’t just a pretty picture; it’s a vital instrument for maintaining the health, performance, and reliability of your Oracle databases. It empowers you to move beyond reactive firefighting and embrace proactive management, saving you time, resources, and a whole lot of headaches. The ability to customize, visualize, and alert on key metrics means you gain unparalleled insight into what’s happening within your database environment. So, go forth, experiment with different panels and queries, explore the advanced features like templating and alerting, and build dashboards that truly serve your needs. The investment in learning and implementing Grafana for your Oracle monitoring will pay dividends in the long run, leading to more stable, efficient, and performant databases. Happy monitoring, guys!