Google Analytics: Track Your Website's Performance

T.Zhik 143 views
Google Analytics: Track Your Website's Performance

Google Analytics: Track Your Website’s Performance

Hey guys, have you ever wondered what’s really going on with your website? Like, who’s visiting, what they’re doing, and if all that hard work you’re putting in is actually paying off? Well, let me tell you, Google Analytics is your absolute best friend for figuring all that out. It’s like having a super-powered detective for your online presence, giving you the inside scoop on everything from traffic sources to user behavior.

Diving Deep with Google Analytics

So, why should you even bother with Google Analytics? Honestly, guys, if you’re not using it, you’re basically flying blind. Imagine trying to navigate a city without a map – you might get somewhere, but it’s going to be a whole lot of guesswork and probably a few wrong turns. Google Analytics provides that map, and not just any map, but a super detailed, real-time, interactive one! It helps you understand your audience on a level you never thought possible. You can see demographics, interests, and even the devices they’re using. This information is gold , seriously. It allows you to tailor your content, your marketing efforts, and your entire website experience to perfectly match what your visitors want and need.

Think about it: if you see that most of your traffic is coming from mobile devices, you’ll want to ensure your website is perfectly optimized for mobile. If a particular blog post is getting a ton of shares and engagement, you’ll know to create more content on similar topics. It’s all about making informed decisions , and Google Analytics gives you the data to do just that. Without it, you’re just hoping for the best, and in the competitive online world, hope isn’t a strategy. It’s the ultimate tool for anyone serious about growing their online presence, whether you’re a blogger, a small business owner, or a big corporate giant. It helps you see what’s working, what’s not, and where you can improve to get better results. We’re talking about boosting engagement, increasing conversions, and ultimately, achieving your website’s goals.

Understanding Your Audience with Google Analytics

One of the most powerful features of Google Analytics is its ability to paint a clear picture of your audience. It’s not just about numbers; it’s about understanding the people behind those numbers. You can dive into demographics to see the age range and gender of your visitors, giving you insights into who you’re actually reaching. Are you attracting the young crowd, the seasoned professionals, or a mix of everyone? This is crucial for tailoring your message and content.

But it doesn’t stop there! Google Analytics also provides information on user interests . This means you can discover what other topics or categories your audience is interested in, based on their browsing behavior across the Google Display Network. This can be a game-changer for content strategy. If your audience is interested in, say, ‘travel’ and ‘food’, and you run a tech blog, you might find creative ways to blend those interests into your content, attracting a broader audience or engaging your current one in new ways.

Furthermore, understanding the devices your audience uses is essential. Are they mostly on desktops, tablets, or smartphones? In today’s mobile-first world, seeing a high percentage of mobile users means your website must be responsive and load quickly on mobile devices. If it’s clunky or slow on phones, you’re losing potential visitors and customers, plain and simple. Google Analytics helps you identify these potential roadblocks so you can fix them. It also tracks location data, showing you where your visitors are coming from geographically. This can be incredibly useful for local businesses or for understanding the global reach of your brand.

Essentially, Google Analytics search capabilities allow you to segment your audience based on any of these characteristics. You can create custom reports to see how different segments of your audience interact with your site. For example, you could compare the behavior of users aged 25-34 from the United States versus users aged 45-54 from the United Kingdom. This level of detail allows for highly targeted strategies, ensuring your marketing efforts are reaching the right people with the right message at the right time. It’s about moving beyond generic approaches and embracing a data-driven, personalized experience for your visitors.

Tracking Your Website’s Performance

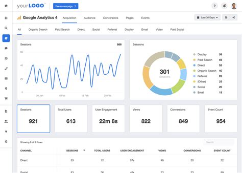
Let’s talk about the bread and butter of Google Analytics, guys: tracking website performance . This is where you get to see if all your efforts are actually moving the needle. The most fundamental metric here is traffic . Google Analytics tells you how many people are visiting your site (users), how many sessions they’re having, and how many pageviews are generated. It breaks down your traffic by source, meaning you can see exactly where visitors are coming from – whether it’s organic search (people finding you on Google), social media, direct traffic (typing your URL directly), referrals (links from other websites), or paid advertising.

This source breakdown is incredibly valuable. If you’re spending a lot of time and money on social media marketing, but your analytics show very little traffic coming from social channels, you know you need to re-evaluate your strategy. Conversely, if organic search is bringing in a significant chunk of your audience, you’ll want to double down on your SEO efforts. Google Analytics search reporting is particularly useful here, allowing you to understand which keywords people are using to find your site.

Beyond just traffic numbers, Google Analytics provides crucial metrics about user engagement. Bounce rate is a big one – it’s the percentage of visitors who leave your site after viewing only one page. A high bounce rate might indicate that your landing page isn’t relevant to the visitor’s search, or that the page content isn’t engaging enough. Average session duration tells you how long, on average, visitors are spending on your site. Longer durations generally suggest more engaged users. Pages per session shows how many pages a user views during a visit. Again, a higher number usually means users are finding your content valuable and are exploring further.

Crucially, Google Analytics helps you track conversions . This is what ultimately matters for most websites – are visitors taking the desired action? This could be making a purchase, filling out a contact form, signing up for a newsletter, or downloading a resource. By setting up conversion goals, you can see exactly how many of your visitors are completing these valuable actions and, more importantly, which traffic sources and content are driving those conversions. This data allows you to optimize your site and marketing campaigns to maximize your return on investment. It’s not just about getting visitors; it’s about getting the right visitors and turning them into valuable customers or leads.

Making Sense of the Data: Actionable Insights

Having all this data is one thing, guys, but making sense of it is where the real magic happens. Google Analytics can feel a bit overwhelming at first – it’s packed with charts, graphs, and numbers. But the key is to focus on what matters most for your specific goals. Don’t get lost in every single metric; instead, identify the KPIs (Key Performance Indicators) that align with what you want to achieve.

For an e-commerce site, KPIs might include conversion rate, average order value, and revenue. For a content-focused blog, it might be pageviews, average session duration, and newsletter sign-ups. For a lead generation site, it could be form submissions and cost per lead. Once you’ve identified your core KPIs, use Google Analytics to track them regularly. Look for trends over time. Is your traffic increasing? Is your bounce rate decreasing? Are your conversions going up?

Actionable insights are the name of the game. For example, if you see that a specific blog post consistently drives a high number of conversions, you should promote it more heavily or create follow-up content. If you notice a particular traffic source has a very high bounce rate and low conversion rate, you might need to adjust your targeting or messaging for that source. Google Analytics search insights can reveal that people are finding your site for a specific term but then leaving immediately, indicating a mismatch between their search intent and your landing page content.

Regularly reviewing your Google Analytics reports (weekly or monthly is a good start) will help you spot these opportunities and challenges. Don’t just look at the numbers; ask why they are the way they are. Is a sudden drop in traffic due to a Google algorithm update? Is a spike in engagement related to a recent social media campaign? By asking these questions and using the data to find answers, you can continuously optimize your website and marketing strategies, leading to sustainable growth and success. It’s all about iterative improvement based on real-world data.

Getting Started with Google Analytics

Feeling inspired to get your website data sorted? Awesome! Getting started with Google Analytics is actually pretty straightforward. First things first, you’ll need a Google account (if you don’t have one already, it’s free!). Then, head over to the Google Analytics website and sign up. You’ll be guided through a setup process where you’ll create an account and a property for your website. A property is essentially your website or app.

Once you’ve set up your property, Google Analytics will provide you with a unique tracking code, often referred to as a tracking ID or measurement ID . This code is super important because it’s how Google Analytics actually collects data from your site. You’ll need to add this code to every page of your website. The easiest way to do this for most platforms (like WordPress, Shopify, Wix, etc.) is by using a plugin or a built-in integration. Many website builders and CMS platforms have specific instructions on how to connect Google Analytics.

If you’re comfortable with a bit of code, you can manually add the tracking snippet to your website’s HTML, usually in the <head> section. Once the tracking code is in place, it can take a little while (sometimes up to 24 hours) for data to start appearing in your Google Analytics dashboard. Be patient! After that, you’re all set to start exploring.

Don’t be intimidated by the vastness of the interface. Start with the basics: Audience Overview, Acquisition reports (to see where your traffic comes from), and Behavior reports (to see what pages people visit and how they interact). Set up a few simple conversion goals early on – this is crucial for measuring success. For instance, if you have a contact form, set that as a goal.

Remember, Google Analytics is a dynamic tool. It evolves, and so should your understanding of it. There are tons of free resources available online, including Google’s own support documentation and countless blogs and tutorials. The more you use it, the more comfortable you’ll become, and the more value you’ll be able to extract. So go ahead, dive in, and start unlocking the secrets of your website visitors!